mirror of
https://github.com/IgorKha/Grafana-Mikrotik.git
synced 2026-05-05 19:59:38 +00:00
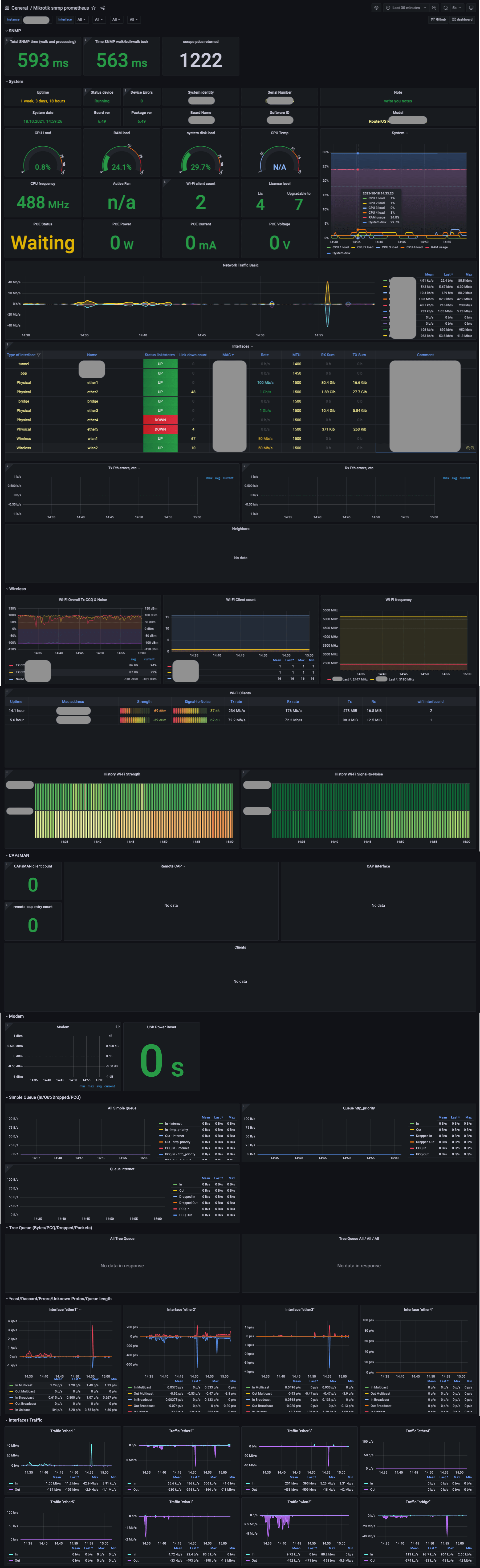
🔰 Grafana dashboard for Mikrotik/routerOS [Prometheus, SNMP]
| .github/workflows | ||
| grafana/provisioning | ||
| prometheus | ||
| readme | ||
| snmp | ||
| .env | ||
| .grafana | ||
| .prometheus | ||
| docker-compose.yml | ||
| LICENSE | ||
| Mikrotik-snmp-prometheus.json | ||
| README.md | ||
| run.sh | ||
Grafana-Mikrotik
🐳 Deploy with docker-compose
Deploy with bash script
git clone https://github.com/IgorKha/Grafana-Mikrotik.git
cd ./Grafana-Mikrotik
bash ./run.sh --config
You can also pass some arguments to script to set some these options:
--config: change the user and password to grafana and specify the mikrotik IP address
--stop: stop docker containers
--help
For example:
bash run.sh --config
deploy with docker-compose manual
1.Change targets ip (192.168.88.1) into file prometheus/prometheus.yml
2.Run
docker-compose up -d
3.Open localhost:3000
-
Grafana login:
admin -
Password:
mikrotik
If you want to change the credentials, then edit the ".env" file
Manual deploy
1.add into prometheus.yml
- job_name: Mikrotik
static_configs:
- targets:
- 192.168.88.1 # SNMP device IP.
metrics_path: /snmp
params:
module: [mikrotik]
relabel_configs:
- source_labels: [__address__]
target_label: __param_target
- source_labels: [__param_target]
target_label: instance
- target_label: __address__
replacement: localhost:9116 # The SNMP exporter's real hostname:port.
2.Configure Prometheus and run /snmp/snmp_exporter
3.Add dashboard https://grafana.com/grafana/dashboards/14420
Docker snmp_exporter (deprecated)
amd64-linux container
sudo docker run -d -p 9116:9116 mashinkopochinko/snmp_exporter_mikrotik:latest

